Your data. Your power tounlock your business growth
OPERATIONAL DASHBOARD
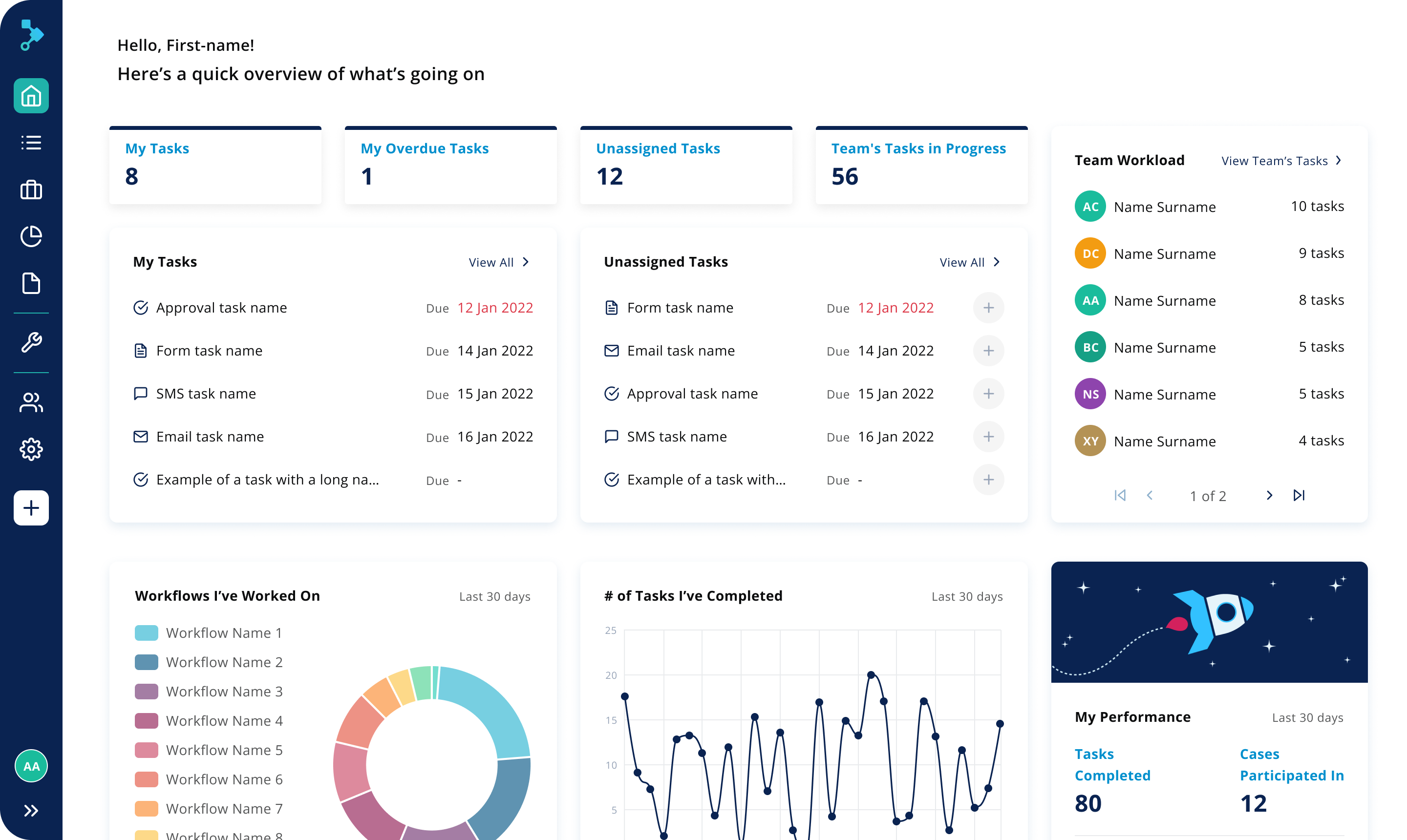
Your personal task management hub
Welcome to your personalized homepage, your shortcut to greater efficiency. No more guesswork – see what needs your attention and what's on track. Instantly access open and overdue tasks, track your productivity performance, and stay informed about your team's progress.



OVERVIEW DASHBOARDS
